工程師學接案

    大量情境與實例教學,零經驗出發!告訴你客戶開發、需求洽談、業務報價、合約簽訂、專案管理、驗收請款...等面向的重要知識,縮短菜鳥到老鳥的成長時間,並帶你創造自己的接案成功學,用接案帶來更多收入 !

    431
    4.9
    • 講師個人親身實例與工作流程

    • 如何有效率地進行陌生開發,選擇合適對象選擇

    • 如何替自己談一個合理不吃虧的好價格

    • 與顧客溝通提案時的核心問題

    • 了解正常合約該具備的內容條件與架構

    US$62.42

    按一下 進入設定

    00:00
    00:00
    00:00

    想接案增加收入來源,卻一開始就卡關嗎?

    # 問題想了一堆,卻從未踏出第一步...

    • 工程師生活圈很小,根本不知道要從哪邊開始接洽生意
    • 接洽案主時,發現自己沒有相關的網頁作品可提供參考
    • 對接案市場行情不熟,擔心自己無法提出合理網頁售價
    • 密密麻麻的合約看了就頭昏,又怕一個疏忽埋下日後地雷

    ........... 於是最終選擇放棄。


    其實,每個剛開始接案的工程師們,都會面臨類似的困境。案子已經夠難找了,又常常看見工程師朋友分享遇到天兵案主的經驗。而市面上的接案教學又以設計師和文字工作者為主,鮮少有關於網頁接案的完整討論,看了再多仍舊無法直接套用在自身業務上。


    別放棄的這麼快!這堂課希望將接案的完整流程和正確的溝通觀念帶給您,並點出新手常見錯誤,讓您習得一套可以帶著走的接案觀念。



    首先,你要先有第 1 個案子!被已讀不回?親朋好友罩不住?這堂課教你該怎麼做

    #用我教的方法,找到你的第一個客戶,快速開啟你的接案事業!


    凡事總有個開頭,許多接案新手面臨的第一道難關,就是不知該如何找到自己的案子,這堂課我將會分享如何選擇客戶、作品集呈現方式、陌生開發的技巧。讓沒經驗的你也能輕鬆找到第一個案子!




    帶你快速縮短「菜鳥」到「老鳥」的辛苦歷程

    當別人還在摸索定價、盲目開發、到處碰壁的時候,您已經可以透過本課程所教你的內容,安穩的開始累積自己的網頁接案作品!



    四大賣點:把我的「經驗」變成你的「接案利器」,終身受用!

    #在這堂課提供的知識基礎上,創造屬於自己接案工作流程!


    希望透過這堂課程,將我已經反覆修正過的工作流程與經驗,完整地複製給你,讓你學後可快速套用,能建立自己的接案工作模式。這堂課也彙整了許多人接案時容易遇上的陷阱,替新手免去踩雷的時間和痛苦




    現成表單、文字範本直接套用

    這堂課也彙整了許多人接案時容易遇上的陷阱,替新手免去踩雷的時間和痛苦。同時,每個章節都將附上我的個人觀點與親身案例,直接可以參考使用。如果這些都聽完還是不知該怎麼做......沒關係!課程內附許多範本供你參考:TA 設定範例、陌生開發對話範例、合約範例、報價單範例.......讓你就算要抄作業也是抄專業的版本,降低進入門檻!


    信件秘訣其一、讓客戶知道你對他有價值,建立信任並創造互動空間


    客戶開發信件範本 A:講點跟他有關的事情!

    Hi,XX(對方稱呼): 好久不見,我發現你們公司的網站有一些可以做的更好(ex.響應式)我現在在從事網頁相關的開發(ex.公司官網、購物車、Web App)。 近來,我幫了幾個建設公司規劃了他們的網頁,當中包括A、B、C公司,他們的網頁現在也都在Google排名上。目前正在幫A公司研發一個線上維修APP 以下是我的工作室網頁: https://www.bigboycancode.com/ 如有網頁相關問題,隨時可以問我~

    (來自第二章節 - 如何開發新客戶)



    核心知識總整理:面對接案的不同階段,都能輕鬆適應!

    # 不同階段會遇到不同問題,而且每個問題都有它的代價!


     

    # 直接參考我的接案工作流程與經驗,快速適應各種狀況!


    階段一:「陌生開發」:

    1. 如何找出適合自己的目標客群?
    2. 開發業務的好用技巧與步驟?
    3. 怎麼整理、呈現自己的作品?
    4. 開發信件怎麼寫才不會被已讀不回?
    5. 實際與顧客對話範例

    階段二:「合作洽談」:

    1. 如何快速了解客戶需求,聽懂他在講什麼?
    2. 如何有效與客戶進行溝通
    3. 實際對話範例

    階段三:「業務報價」

    1. 報價如何不吃虧?
    2. 如何避開估價常見錯誤?
    3. 有效客觀的估價方式總整理
    4. 實際報價範例解析

    階段四:「合約簽訂」:

    1. 合約應該具備哪些內容條件?
    2. 常見合約陷阱與疏忽整理
    3. 如何擬定一份保護自己的合約?

    階段五:「請款結案」

    1. 如何做好時程與進度控管?
    2. 客戶拖款怎麼辦?應對辦法有哪些?
    3. 結案流程通常怎麼跑?如何順利拿到錢?


    Danny老師也將在各個階段當中分享基本觀念以及要注意的事情,如果在嘗試的過程中踫上難以解決的問題,老師也將也將透過課程問答專區與你交流,並根據經驗給你最直接的建議。


    #接案常見的問題與對應方法:



    而新手們通常會遇到的第二道關卡,就是那些不太願意配合、或是總是突發奇想的客戶。面臨對方提出不合理的要求時,如果全盤接受也只是讓自己多做白工、但又怕果斷拒絕會得罪客人,到底該怎麼有禮貌的拒絕請求或要求加錢呢?別擔心,在這次的過程中我們也會一併教你如何透過事前溝通以及合約規範避免上述情況,以及真的碰上時該如何應對才不會傷了和氣又丟了生意,讓你從此不再害怕面對敏感情境!


    五大重點階段,完整規劃的學習菜單,讓你快速到位



    除此之外,我還會給你...

     #網站接案不能不知的好用工具 與 設計觀念,讓你的接案服務更有價值



    除了完整的接案流程與心法之外,本次課程也將特別獨立出兩個章節來做 UI設計觀念 和 SEO規劃 的特別教學!學完之後你將可以透過本課程提到的向上銷售的概念,從把案子單純的網頁建置變成協助提升品牌能見度和觀眾印象,來獲得更高的售價和口碑。讓您不必從頭學行銷、也能用網頁幫助顧客做行銷! 



    快問快答

    Q :我是個完全沒接過案的學生,也可以加入這堂課嗎


    可以!這堂課正是為了毫無經驗的接案新手而生!
    透過 大量實例 與 參考模板 降低嘗試門檻,讓你勇敢跨出第一步!


    Q :如果我已經有接過案的經驗了,這堂課還適用嗎?


    若您已經有過接案經驗也不用擔心!雖然本堂課主打新手也能從零到一學會接案,
    但對於有經驗的學員仍然可以透過Danny老師的觀點,確認是否有值得修正的地方! 


    Q: 網頁接案的特別之處在哪 ?


    比起相對主觀的文字和藝術接案,網頁接案的需求比較明確和好驗收。您可以使用本堂課所教的專案管理的部分,在游刃有餘的情況下用接案替自己帶來第二份收入!


    Q: 如果實務上碰到課程當中沒提過的情況怎麼辦 ?


    您可以至課程【問與答】專區詢問,老師會在最快的時間回覆,
    而您所分享的問題,也會成為其他學員良好的學習對象!



    講師簡介

    Danny 老師 

    目前是全職接案的工程師
    曾和冠億建設、艾瑪設計等多間知名廠商合作打造官方網站,並獲得極大的迴響
    擅長領域有HTML、CSS、JS、Wordpress、JQuery.....等

    章節目錄

    • 1-1
      課程整體介紹
    • 1-2
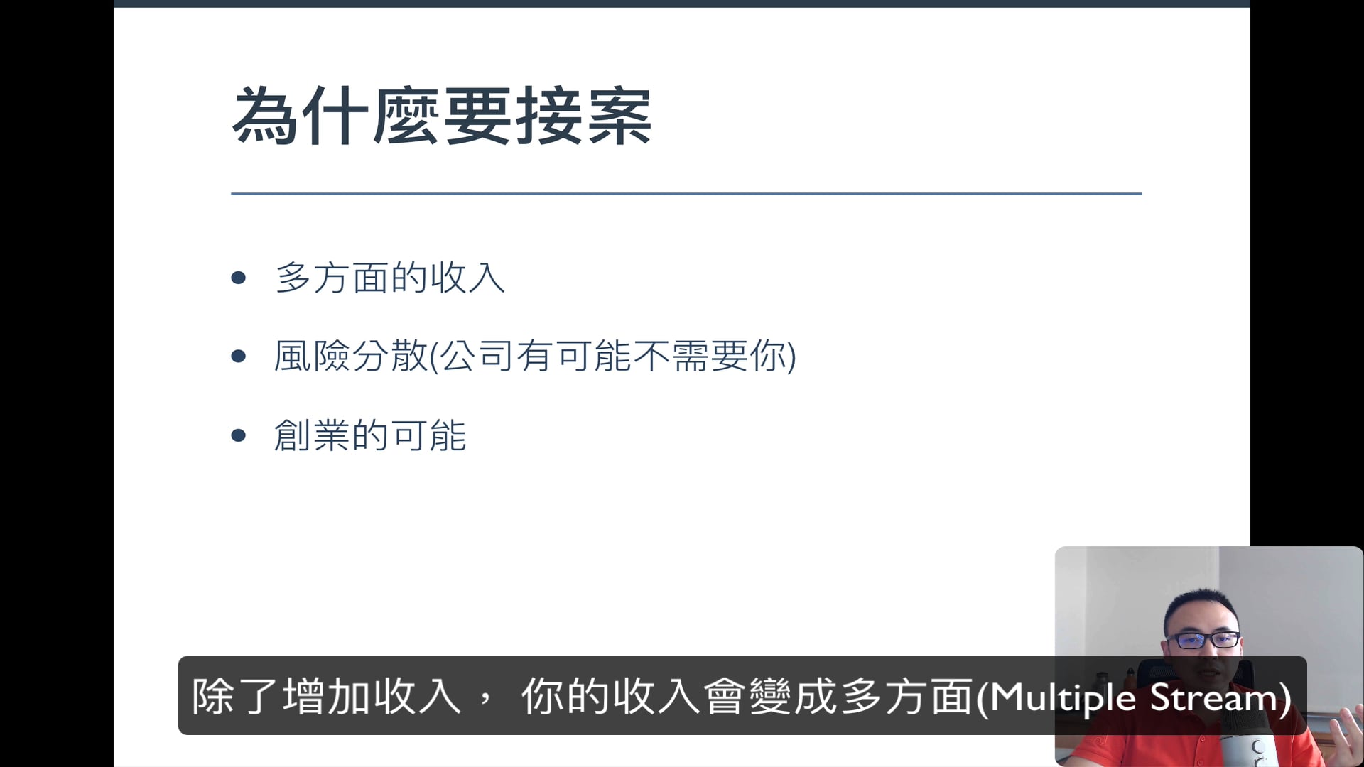
      為什麼你應該接案?
    • 1-3
      FB Group 如何加入

    試閱影片

    常見問答

    如果您購買的是募資課程,請在課程的【簡介】中查看開課時間,募資課程將於開課時間所述日期開放同學上課。

     

    若您購買的是一般課程(開放上課課程),則在購買完成後可以立即開始觀看。

     

    所有線上課程皆不受時間限制,享無限次永久觀看!

    猜你喜歡

    購買前問答

    | 尚無內容

    銷售方案